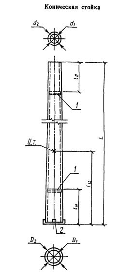
СК 22.2

Чертеж изделия:
Характеристики изделия:
ПараметрЗначение
длина22600 мм
ширина650 мм
высота440 мм
масса5027 кг
нормативный документГОСТ 22687.0-85

СК 22.2 Стойки конические ГОСТ 22687.0-85.