ЩО 6-250
| Параметр | Значение |
|---|---|
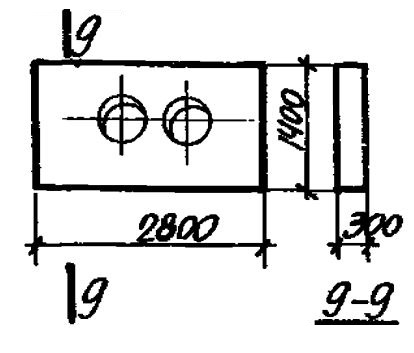
| Длина | 2800 мм |
| Ширина | 1400 мм |
| Высота | 300 мм |
| Масса | 2803 кг |
| Нормативный документ | Серия 3.006-1 |
Стандарт изготовления изделия: Серия 3.006-1
Опоры неподвижные щитовые ЩО 6-250 (3.006-1) относятся к ряду высокопрочных строительных материалов. Конструкции представлены в виде прямоугольника с размещенными в его центральной части симметричными отверстиями, необходимыми для пропуска труб.
Применяются унифицированные щитовые опоры при строительстве водопропускных сооружений с трубопроводами для тепловых сетей. Элементы обеспечивают надежную фиксацию труб, препятствуют их смещению в процессе эксплуатации, несмотря на давление грунта и другие факторы. Допускается эксплуатация изделий в зонах с сейсмичностью до 9 баллов. Конструкция опор разработана под каналы, заглубленные на 0,7; 1; 1,4; 1,7 и 2 м от поверхности грунта.
Маркировка
1. ЩО - тип конструкции - щитовая опора;
2. 6 - порядковый номер типоразмера изделия;
3. 250 - величина условного прохода трубопровода.